流量概览使用教程
流量概览使用教程
功能介绍
1、分开查看公众号店铺、小程序店铺、pc、wap开店4个渠道的数据,以及全店整体数据。以清晰查看不同渠道的效果,帮你定位哪个渠道价值最高、需要重点运营。哪些渠道需要提高、仍然缺失运营。
2、分渠道查看流量大小趋势。在节前及时感知到流量的提升变化,提前做好运营预热,防止流量浪费
3、区分查看公众号店铺、小程序店铺、pc、wap开店4个渠道中,顾客的平均停留时间(秒)。
场景举例
1. 功能使用场景 - 他们是这么用的
小雨私服主营年轻女性的服饰,在公众号、小程序、pc、wap,4个渠道分别销售。
小雨私服不同运营团队分别负责这4个渠道的销售。
小李是公众号的运营负责人。在公众号中,主要通过朋友圈、公众号推文等方式来进行销售推广。比如双12活动期间,在朋友圈发大促活动海报来刺激潜在顾客购买。同时,小李运营团队会在快手、微博等渠道投放商品,将快手、微博粉丝向移动商城引流,引导粉丝下单转化。
为了查看日常运营活动的效果,以及公众号、小程序、pc、wap渠道的推广效果,小李会定期关注以下数据:
1. 分析公众号、小程序、pc、wap的浏览量/访客量、到店时段、访问次数、访问来源、平均停留时间。看看哪些渠道的流量效果好。并且会对效果好的渠道重点运营,对效果差的渠道分析原因,看下如何提升。
2. 在节假日前,分析流量的大小趋势变化。在节日前几天,流量往往会提前增大,这个时候需找准流量提升的时间节点,在此之前布置好运营策略,以防这部分提前进入的流量流失。做好大促前的运营暖场活动。
3. 分析小程序店铺与公众号店铺的运营效果,看下差别在哪里,有哪些提升点。
4. 分析顾客的访问来源,看下哪些来源的引流效果好。例如,是公众号的流量更多,还是小程序的流量更多?
5. 查看不同渠道顾客的到店时段,以分析顾客的购物习惯是在几点、店铺推广时间断是否有优化点
功能路径
移动商城电脑端后台 - 数据 – 访问-客流分析
使用流程
功能使用教程
1 顶部提供时间筛选,筛选后的时间对于下方整个页面生效
1.1 流量总览
点击不同的渠道卡片【全部】【小程序】【公众号】【pc】【wap】,下方的【浏览量/访客量】【到店时段】【访问次数】【访问来源】则展示所选渠道的数据。
渠道解释:
(1)全部:包含公众号、小程序、pc以及wap的数据。
(2)公众号:公众号店铺渠道。
(3)小程序:微信小程序店铺渠道。
(4)pc:pc店铺渠道
(4)wap:wap店铺渠道

2、 浏览量/访客量
根据不同时间段,点击渠道按钮【全部】【公众号】【小程序】【pc】【wap】,可区分渠道查看浏览量/访客量

3、 到店时段
查看不同渠道,在这个时间段的到店人数。
4、访问次数
查看不同渠道,在这个时间段的访问次数。
5.访问来源
根据不同时间段,查看全部渠道的访问来源
1.2停留时长
根据不同时间段,点击渠道按钮【全部】【公众号】【小程序】【pc】【wap】,可区分渠道查看顾客的平均停留时间
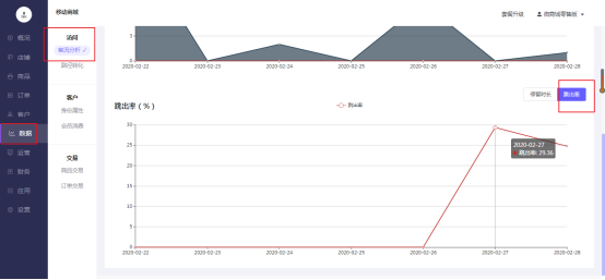
1.2跳出率
根据不同时间段,点击渠道按钮【全部】【公众号】【小程序】【pc】【wap】,可区分渠道查看顾客的跳出率
页面数据中的“跳出率”计算的定义为:筛选时间内,访客访问该页面后无任何点击行为就离开页面的访客数/总访客数=1-点击率